上周有个做SaaS的朋友问我:"GEO品牌监控到底在监控啥?跟AI推不推荐我有什么关系?"
我直接给他看了个数据:他的竞品在ChatGPT和通义千问中被推荐的概率是他的8倍,而他自己根本不知道。这就是GEO监控的意义——它让你看见AI到底怎么"看"你的品牌。

AI推荐的黑盒:你看不见的评分系统
很多人以为AI推荐是随机的,其实不是。AI在回答"推荐一个XX工具"这类问题时,背后有一套隐藏的评分逻辑:
评分维度1:提及频率你的品牌在AI训练数据中出现过多少次?出现在哪些场景下?如果AI的训练数据里压根没抓到你的信息,推荐概率自然是零。
评分维度2:内容质量AI会判断提到你的内容是"权威评测"还是"软文灌水"。知乎深度回答的权重,远高于企业官网自吹自擂。
评分维度3:场景匹配度用户问"适合小团队的项目管理工具",AI会优先推荐那些在内容中明确提到"小团队""5人以下"的品牌,而不是泛泛而谈的大厂产品。
问题是:这些评分过程你完全看不见。 你不知道AI从哪学到的你,也不知道它给你打了多少分,更不知道竞品为什么排在你前面。

GEO监控的本质:把黑盒变成透明数据
这就是GEO品牌监控存在的意义——它把AI的推荐逻辑翻译成你能看懂的数据。
我用GEObase监控品牌时,能直接看到:
数据1:曝光率和推荐次数你的品牌在5大AI平台(豆包、DeepSeek、通义千问、腾讯元宝、文心一言)被提及了多少次?被推荐的概率是多少?
比如我有个客户,发现自己在通义千问的曝光率是42%,但在豆包只有5%。这说明豆包的训练数据里,他的品牌信息严重缺失。于是他针对性地在百家号(豆包常抓取的平台)发布了内容,3周后曝光率提升到35%。

数据2:引用来源分析AI到底从哪些网站学到的你?GEObase会告诉你,AI引用最多的是你的官网、知乎、还是行业媒体。
有个做CRM软件的客户,发现AI引用他的内容80%来自3年前的一篇36氪报道,而他最近半年在官网发的20篇文章几乎没被抓取。这说明他的内容策略完全跑偏了——得去36氪这类高权重平台更新内容,而不是闷头写官网博客。
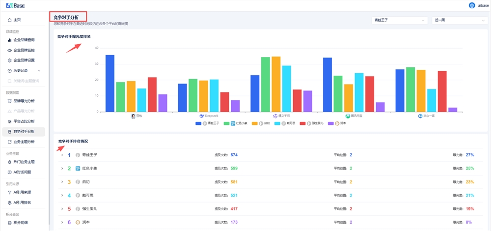
数据3:竞品对比你的竞品在AI推荐中表现如何?他们被提及时的关键词是什么?
我有个客户通过GEObase的"竞争对手分析"功能,发现竞品被AI推荐时的高频标签是"性价比高""适合初创团队",而他自己的品牌几乎没有这类标签关联。于是他调整了内容方向,2个月后在"适合小团队"这类问题中的曝光率提升了60%。

监控不是目的,优化才是
很多人以为GEO监控就是"看看数据",其实不是。监控的目的是找到优化方向。
比如你发现:
- AI引用你的内容70%来自知乎 → 说明应该加大知乎投入
- 竞品在"平价工具"场景下曝光率比你高3倍 → 说明你的内容缺少价格锚点
- 豆包对你的品牌几乎无感知 → 说明得去百家号、搜狐号这类豆包常抓的平台发内容
简单说:GEO监控就是AI推荐机制的"体检报告"。 它告诉你哪里健康、哪里有问题、该怎么治。
如果你还不知道自己的品牌在AI眼里是什么样,不妨先用GEObase(https://geo.aibase.com/)跑一轮监控数据,看看AI到底从哪学到的你、给你打了多少分、竞品为什么比你强——可能结果会让你重新审视整个内容策略。
(本文转载自站长之家)